FusionReactor has unleashed the FR 2025.2 release – an upgrade that goes far beyond routine security patches and bug fixes. This is a feature-packed, future-ready milestone that elevates every part of your observability experience. With deeper OTel integration, a modernized and lightning-fast UI, and powerful new OpsPilot AI enhancements, this release supercharges how you monitor, debug, and understand your applications. FR 2025.2 brings stronger security, greater flexibility, and seamless compatibility with today’s cloud-native environments – making it one of our most impactful releases yet.
Note: If you are upgrading to FusionReactor 2025.2 and already use OTel, FusionReactor will automatically detect and use your existing configured endpoints. To continue sending data to FusionReactor Cloud when using an OTel Collector, you must update your collector.yaml configuration file. Please refer to the documentation linked here for the required configuration changes.
Core Security and Foundation Updates
The foundation of the new agent is stronger and more secure than ever. The FR 2025.2 release includes critical maintenance updates to ensure peak performance and security:
- Security Patches: All security vulnerabilities are addressed with comprehensive updates to ensure a clean bill of health regarding CVEs (Common Vulnerabilities and Exposures). You can find more details in the FR Agent Release Notes.
- Runtime Environment Upgrades: The core JVMs and runtime environments have been upgraded to provide the most secure and stable agent environment possible..
Next-Level Outward Integration with OpenTelemetry
A key focus of this release is improving the FusionReactor agent’s integration with the broader observability ecosystem.
- Full OTel Compliance: The agent is now fully OTel compliant, establishing a vendor-agnostic, standardized protocol for collecting telemetry data.
- Flexible Data Shipping: For users with a cloud license, the agent can now ship data to any OTel-compatible data source. This includes popular platforms like Grafana, Prometheus, Loki, Tempo, Datadog, and New Relic.
- Direct Shipping: Ship data straight from the FusionReactor agent to your preferred endpoint.
- Collector Forking: For more advanced configurations, you can now ship data to a local OTel Collector, which can then fork the data to multiple destinations simultaneously (e.g., FusionReactor Cloud, DataDog, and a local Prometheus instance). Learn more about Shipping OpenTelemetry data to FusionReactor Cloud.
A Modern, Customizable User Interface
The FusionReactor UI has been modernized to blend more seamlessly with a cloud-native look and feel, while adding user-friendly customization.
Light and Dark Themes: The agent now supports both a new Light Theme and a Dark Theme. The Dark Theme is specifically designed to integrate better with the overall Cloud UI.
- Persistent Themes: Once you select your preferred theme, the setting will persist across sessions, eliminating the need to set it repeatedly.
- New Default Server View: A brand-new view for servers and applications, currently accessible under Explore > Server Cubes, is being introduced. This view is slated to become the default view for all FusionReactor data in an upcoming UI refit, streamlining navigation and data consumption.
AI-Powered Troubleshooting with Opspilot
The agent’s integration with the powerful Opspilot AI has been significantly expanded, bringing AI-driven analysis directly into the on-premise user interface to drastically reduce Mean Time To Resolution (MTTR).
- One-Click Error Analysis: You can now analyze complex issues directly from the agent’s UI:
- Error Snapshots: Analyze Event Snapshots (e.g., Null Pointer Exceptions) to get an AI-generated analysis of the cause and a recommended resolution.
- Slow Requests: Use Opspilot to analyze the full profile of slow requests.
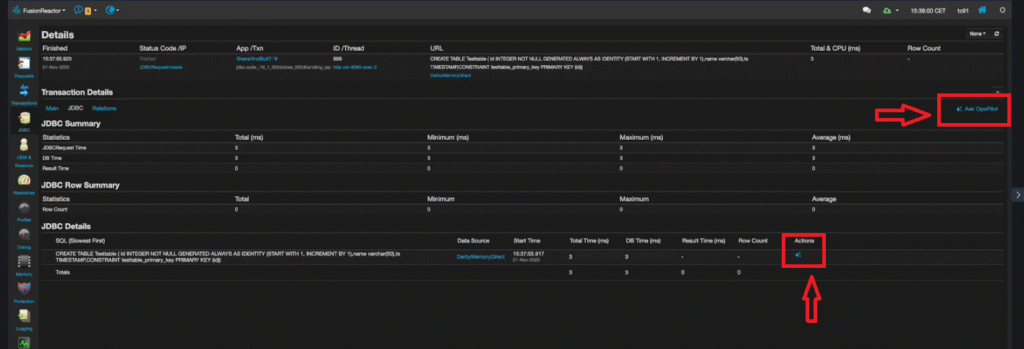
- JDBC Transactions: Optimize or analyze the performance of individual JDBC queries.
- Cloud-Integrated Crash Protection: Crash Protection events are now automatically sent from the Fusion instance up to the cloud for centralized analysis.
- Dedicated Cloud Tab: A new Crash Protection tab in the cloud shows all aggregated crash protection events.
- Advanced Thread Filtering: In the cloud analysis, you can automatically filter threads by request, ID, or wait state to quickly isolate bottlenecks, such as a hanging JDBC socket connection.
- Opspilot Alert Analysis: The ultimate time-saver: use a single Opspilot button to analyze the full crash protection alert, including all threads and stack traces, for instant, AI-guided resolution suggestions.
Final Verdict: A New Era of Observability with FR 2025.2
The FR 2025.2 release isn’t just an update; it represents a major step forward, fundamentally transforming the FusionReactor agent into an even more powerful, flexible, and intelligent tool for modern Application Performance Monitoring (APM).
By embracing full OpenTelemetry (OTel) compliance , FusionReactor ensures you can ship your data anywhere—integrating seamlessly with the cloud tools you already use, eliminating vendor lock-in, and centralizing your observability strategy. This radical flexibility, coupled with a modern, customizable UI, delivers a refined user experience.
Most significantly, the deep integration of Opspilot AI for on-premise error, request, and crash protection analysis transforms troubleshooting from a manual investigation into an AI-guided resolution process. This allows development and operations teams to cut down on Mean Time To Resolution (MTTR) and focus on innovation.
FR 2025.2 secures the foundation with critical runtime upgrades and pivots FusionReactor to be a core, adaptable hub in any cloud-native or hybrid environment, ready to meet the demands of tomorrow’s complex applications. Upgrade today to leverage this new standard in performance monitoring and intelligent diagnostics.
